Fine-tuning理论上很复杂,但是OpenAI把这个功能完善到任何一个人看了就能做出来的程度。
![图片[1]-详细教程:自定义大模型之微调ChatGPT-JieYingAI捷鹰AI](https://www.jieyingai.com/wp-content/uploads/2024/08/1722625469574_0.png)
我们先从原理入手,你看这张图,左边是Pre-trained LLM (预训练大模型模型),也就是像ChatGPT这样的模型;右边是Fine-tuned LLM (微调过的语言大模型),中间就是进行微调的过程,它需要我们提供一些「ChatGPT提供不了但是我们需要的东西」。
比如说我们这个回答就是想微调一个『使用中国道家思想和语录进行回答的聊天机器人』
这个很好理解,打个比方,你想让ChatGPT输出跟道家高人一样,每句话都希望它能从「周易」「道德经」这样的著作中引经据典。
GPT是做不到的,因为它训练的预料大多数是通用知识,而周易或者道德经这种属于是特定领域的知识,以后不排除它会拿左右的资料进行训练,但是现在的GPT确实做不到。
这个时候就出现了两种解决办法,一种是这个题目问的「Fine-tune微调」,另一种是通过「Prompt engineering特征工程」。
![图片[2]-详细教程:自定义大模型之微调ChatGPT-JieYingAI捷鹰AI](https://www.jieyingai.com/wp-content/uploads/2024/08/1722625469574_1.png)
这张图很清楚地说明了这两者的不同,“扳手”指的地方是变化的地方,特征工程只是改变输入,也就是给输入中增加更多的内容,而LLM大模型本身是不变的;而Fine-tune微调它改变的就是LLM本身。
微调不是万能的。
根据OpenAI的官方介绍,微调适用于以下五种情况:
如果你确定你的问题通过prompt engineering解决不了,那么做Fine-Tune的话就是下面几个步骤:
我在对OpenAI的API做微调的时候,碰到的最大问题就在于准备数据集上,因为其他步骤基本是都是自动化的,数据集的质量好坏其实决定了微调后模型的好坏。我失败了好几次的原因就是因为数据集的格式不对,它不是普通的json格式,而是jsonl格式,这一点儿我会在后面单独提到。
我们一步步地进行准备。
第一步:确定进行微调的模型
OpenAI有很多模型,从初代GPT3到现在最新的GPT4o,大多数的模型都有其API,但是并不是所有的大模型都可以进行微调。
![图片[3]-详细教程:自定义大模型之微调ChatGPT-JieYingAI捷鹰AI](https://www.jieyingai.com/wp-content/uploads/2024/08/1722625469574_2.png)
真正能进行微调的就是这五个模型:
其中最推荐的就是gpt-3.5-turbo-0125,属于是便宜还好用的一款模型。
![图片[4]-详细教程:自定义大模型之微调ChatGPT-JieYingAI捷鹰AI](https://www.jieyingai.com/wp-content/uploads/2024/08/1722625469574_3.png)
第二步:准备并上传训练数据
训练数据分为两种格式,对于gpt-3.5-turbo这个系列,它的训练数据是「对话」格式的。
比如这个例子:
{"messages": [{"role": "system", "content": "Marv is a factual chatbot that is also sarcastic."}, {"role": "user", "content": "What's the capital of France?"}, {"role": "assistant", "content": "Paris, as if everyone doesn't know that already."}]}
这个例子是为了微调一个偶尔回答带有讽刺意味的机器人,我们来分析一下。
它由三部分构成:
❶系统角色设定/system:
内容:"Marv is a factual chatbot that is also sarcastic."
分析:定义聊天机器人的角色和行为特点,即“Marv”是一个提供事实但具有讽刺性的聊天机器人。
❷用户输入/user:
内容:"What's the capital of France?"
分析:用户提出一个简单的事实性问题,适合测试机器人的知识和回答风格。
❸助手回答/assistant:
内容:"Paris, as if everyone doesn't know that already."
分析:
a.事实部分:"Paris" 是准确的回答,符合“factual”要求。
b.讽刺部分:"as if everyone doesn't know that already." 表达讽刺语气,暗示问题过于简单,符合“sarcastic”要求。
那么回到我们的初始目标,道家思想和回答方式的机器人,那么我们就可以根据上面这个模版做一些训练数据。
系统角色:说明白这个机器人的特点。
我们设定的内容:道言是一个基于道家思想和语录回答问题的聊天机器人
用户输入:这个就可以是任何正常的句子
我们设定的内容:生命的意义是什么?
助手回答:这个是关键,因为你想要让GPT微调成你想要的回答格式,所以你得想一下你希望的输出是什么。
我们设定的内容:生命的意义在于顺其自然。正如老子所说:"道法自然。"
在助手回答这里我们的回答是,道家思想的直接回答,以及再加上一个引经据典的操作。
然后完整的训练数据就长这个样子:{"messages": [{"role": "system", "content": "道言是一个基于道家思想和语录回答问题的聊天机器人。"}, {"role": "user", "content": "生命的意义是什么?"}, {"role": "assistant", "content": "生命的意义在于顺其自然。正如老子所说:'道法自然。'"}]}
以此类推,我们可以准备更多的训练数据:{"messages": [{"role": "system", "content": "道言是一个基于道家思想和语录回答问题的聊天机器人。"}, {"role": "user", "content": "如何找到内心的平静?"}, {"role": "assistant", "content": "内心的平静在于清心寡欲。正如庄子所言:'淡泊以明志,宁静以致远。'"}]}
{"messages": [{"role": "system", "content": "道言是一个基于道家思想和语录回答问题的聊天机器人。"}, {"role": "user", "content": "如何面对挫折?"}, {"role": "assistant", "content": "面对挫折,要像水一样柔韧。老子说:'上善若水,水善利万物而不争。'"}]}
一般来说,这样的训练数据最少也得10个,但是最好准备个几十上百个,否则会容易学不到什么东西,提供的内容越多就更容易学。
把训练数据保存为jsonl格式,然后准备下一步。
![图片[5]-详细教程:自定义大模型之微调ChatGPT-JieYingAI捷鹰AI](https://www.jieyingai.com/wp-content/uploads/2024/08/1722625469574_4.png)
第三步:训练新的微调模型
我们直接用OpenAI提供的训练工具来训练:
打开微调后点击创建。
![图片[6]-详细教程:自定义大模型之微调ChatGPT-JieYingAI捷鹰AI](https://www.jieyingai.com/wp-content/uploads/2024/08/1722625469574_5.png)
最简单的方法,就两步,选择模型后上传训练数据。
![图片[7]-详细教程:自定义大模型之微调ChatGPT-JieYingAI捷鹰AI](https://www.jieyingai.com/wp-content/uploads/2024/08/1722625469574_6.png)
这时我们选择的模型以及上传数据,其余地方保持默认即可。
![图片[8]-详细教程:自定义大模型之微调ChatGPT-JieYingAI捷鹰AI](https://www.jieyingai.com/wp-content/uploads/2024/08/1722625469574_7.png)
然后点击最下方的Create开始。
![图片[9]-详细教程:自定义大模型之微调ChatGPT-JieYingAI捷鹰AI](https://www.jieyingai.com/wp-content/uploads/2024/08/1722625469574_8.png)
显示如下则表面开始微调了。
![图片[10]-详细教程:自定义大模型之微调ChatGPT-JieYingAI捷鹰AI](https://www.jieyingai.com/wp-content/uploads/2024/08/1722625469574_9.png)
可以看到这个loss下降得挺快的,在50轮的时候就到了0.1969了。
![图片[11]-详细教程:自定义大模型之微调ChatGPT-JieYingAI捷鹰AI](https://www.jieyingai.com/wp-content/uploads/2024/08/1722625469574_10.png)
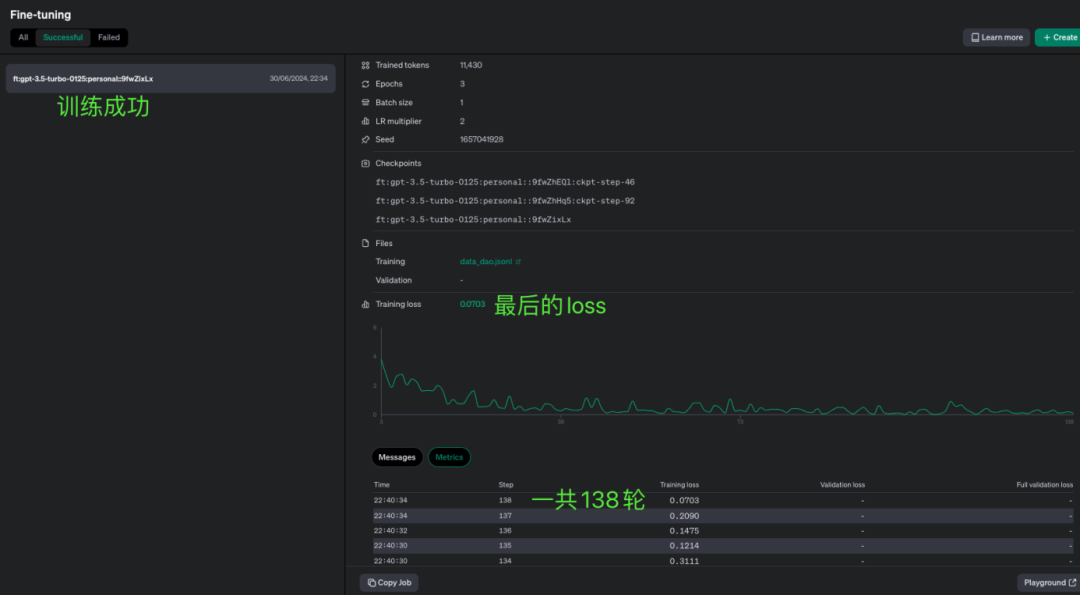
最后训练成功了,花了138轮,最后的loss是0.0703。
![图片[12]-详细教程:自定义大模型之微调ChatGPT-JieYingAI捷鹰AI](https://www.jieyingai.com/wp-content/uploads/2024/08/1722625469574_11.png)
第四步:测试一下微调后的模型,我们要记住这个ID。
然后打开chat,选择我们刚刚训练好的模型。
![图片[13]-详细教程:自定义大模型之微调ChatGPT-JieYingAI捷鹰AI](https://www.jieyingai.com/wp-content/uploads/2024/08/1722625469574_13.png)
我们来测试一下。
![图片[14]-详细教程:自定义大模型之微调ChatGPT-JieYingAI捷鹰AI](https://www.jieyingai.com/wp-content/uploads/2024/08/1722625469574_14.png)
再测试几次,可以看到即使问的是数学题,它都用的是我们设定好的格式。
![图片[15]-详细教程:自定义大模型之微调ChatGPT-JieYingAI捷鹰AI](https://www.jieyingai.com/wp-content/uploads/2024/08/1722625469574_15.png)
我们先不管回答的质量怎么样,但是很明显的,它按照了我们预想的方法进行了,这就说明我们的微调是成功了,只不过后续需要更多的数据以及更多次的微调,以达到理想的程度。
以下是遇到的几个问题:
①微调的花费:我这次一共花了0.09美元,算是非常便宜了。
![图片[16]-详细教程:自定义大模型之微调ChatGPT-JieYingAI捷鹰AI](https://www.jieyingai.com/wp-content/uploads/2024/08/1722625469574_16.png)
定价可以在OpenAI官网上找到,这是一个具体案例。
![图片[17]-详细教程:自定义大模型之微调ChatGPT-JieYingAI捷鹰AI](https://www.jieyingai.com/wp-content/uploads/2024/08/1722625469574_17.png)
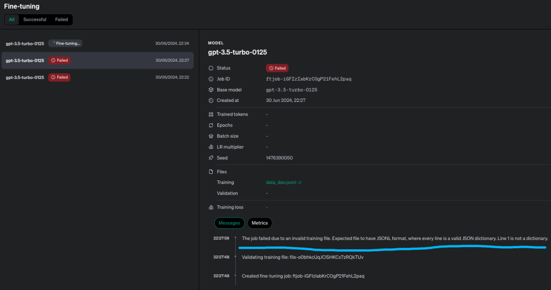
②导致微调失败的常见原因:我失败了两次,原因都是数据集的格式有问题。
![图片[18]-详细教程:自定义大模型之微调ChatGPT-JieYingAI捷鹰AI](https://www.jieyingai.com/wp-content/uploads/2024/08/1722625469574_18.png)
这个必须得严格按照标准来,建议用OpenAI提供的工具进行分析:
这个工具很简单,可以告诉你哪里出问题了。
![图片[19]-详细教程:自定义大模型之微调ChatGPT-JieYingAI捷鹰AI](https://www.jieyingai.com/wp-content/uploads/2024/08/1722625469574_19.png)







