概述:
新导智能全栈可视化运维监控平台(Xindoo Visualized O&M System,简称XVS )是一种集成了多种监控工具和技术的综合性解决方案,旨在为企业提供全面的运维监控服务。该平台可以监控企业的各种应用、系统、网络和设备,提供实时的性能指标、日志和事件数据,帮助企业快速发现和解决问题,提高系统的可用性和稳定性。
新导全栈运维监控平台通常包括以下几个方面的功能:
1应用监控:
监控企业的各种应用程序,包括Web应用、移动应用、桌面应用等,提供实时的性能指标、错误日志和事务跟踪等数据,帮助企业快速发现和解决应用问题。
![图片[1]-新导物联全栈可视化运维监控平台-JieYingAI捷鹰AI](https://www.jieyingai.com/wp-content/uploads/2024/08/1724947374343_0.webp)
2网络监控:
监控企业的网络设备和网络流量,包括交换机、路由器、防火墙等,提供实时的网络拓扑图、流量分析、带宽使用率等数据,帮助企业快速发现和解决网络问题。
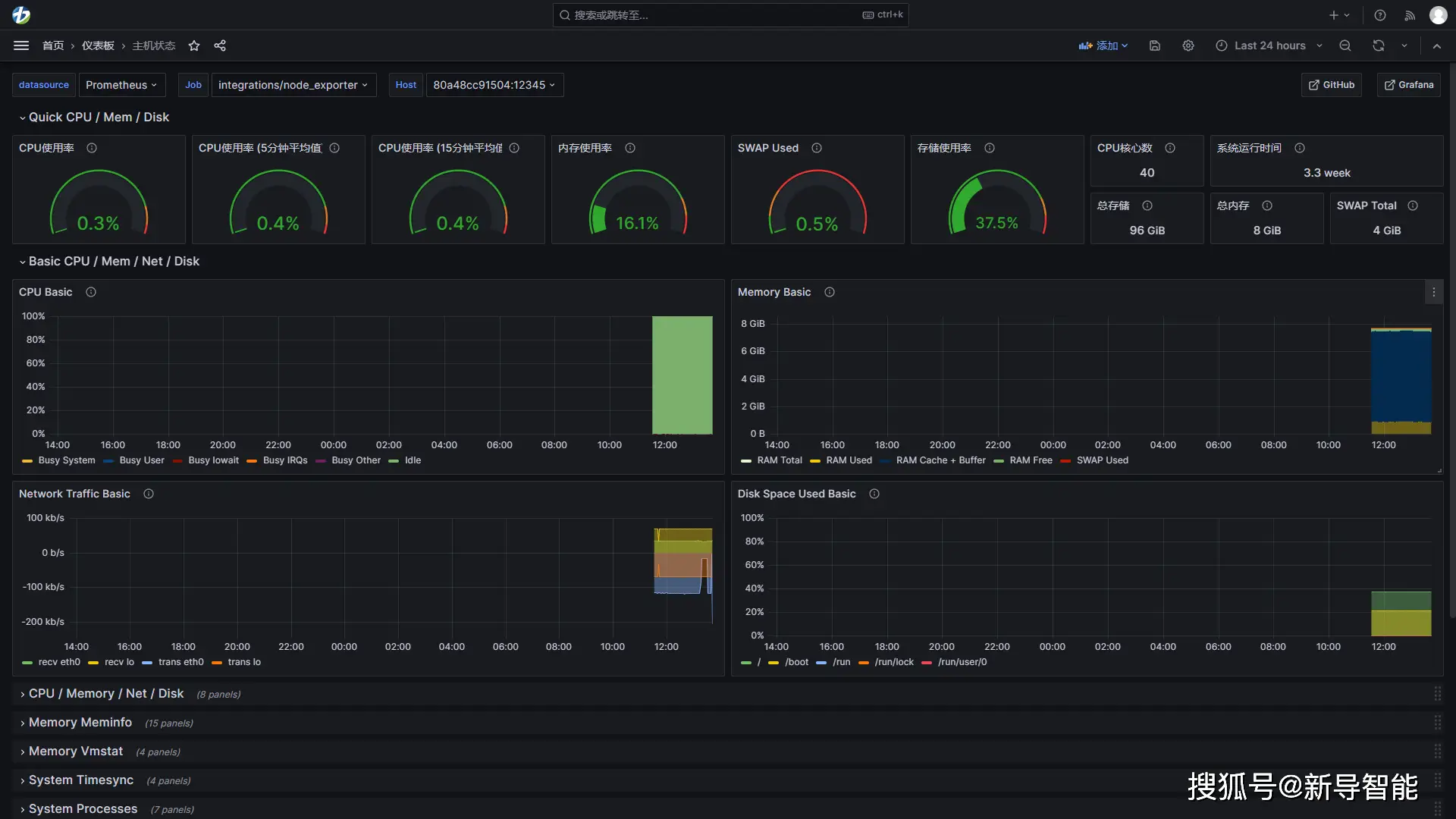
3系统监控:
监控企业的各种操作系统,包括Windows、Linux、Unix等,提供实时的系统指标、进程状态、磁盘使用率等数据,帮助企业快速发现和解决系统问题。
![图片[2]-新导物联全栈可视化运维监控平台-JieYingAI捷鹰AI](https://www.jieyingai.com/wp-content/uploads/2024/08/1724947374343_1.webp)
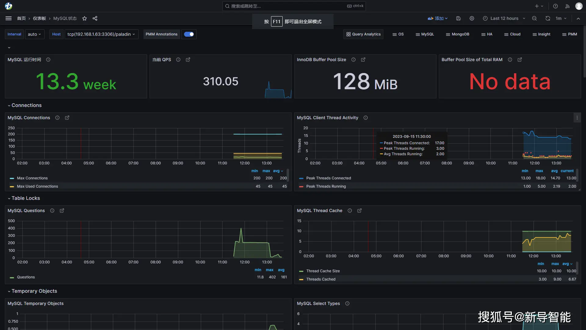
4数据库监控:
监控企业的各种数据库,包括关系型数据库、NoSQL数据库等,提供实时的性能指标、慢查询日志、死锁检测等数据,帮助企业快速发现和解决数据库问题。
![图片[3]-新导物联全栈可视化运维监控平台-JieYingAI捷鹰AI](https://www.jieyingai.com/wp-content/uploads/2024/08/1724947374343_2.webp)
5日志监控:
监控企业的各种日志数据,包括应用日志、系统日志、安全日志等,提供实时的日志分析、异常检测、告警等功能,帮助企业快速发现和解决日志问题。
![图片[4]-新导物联全栈可视化运维监控平台-JieYingAI捷鹰AI](https://www.jieyingai.com/wp-content/uploads/2024/08/1724947374343_3.webp)
6告警管理:
提供灵活的告警规则和通知方式,帮助企业快速响应和解决问题。
![图片[5]-新导物联全栈可视化运维监控平台-JieYingAI捷鹰AI](https://www.jieyingai.com/wp-content/uploads/2024/08/1724947374343_4.webp)
7可视化分析:
提供丰富的数据可视化和分析功能,包括图表、仪表盘、报表等,帮助企业深入了解系统的运行情况和趋势。
全栈运维监控平台的出现解决了企业在运维监控方面的一系列问题,包括:
l 多个监控工具的集成问题:企业通常需要使用多个不同的监控工具来监控不同的系统和应用,但这些工具之间缺乏集成和协同,导致监控效率低下。
l 数据分散和不一致问题:企业的监控数据通常分散在多个系统和应用中,且数据格式和采集方式不一致,导致数据难以整合和分析。
l 告警管理和响应问题:企业的告警规则和通知方式通常不够灵活和智能,导致告警过多或过少,响应不及时或不准确。
l 数据可视化和分析问题:企业的监控数据通常以文本或图表的形式呈现,缺乏直观和深入的分析功能,导致监控数据的价值无法充分发挥。
新导全栈运维监控平台通过集成多种监控工具和技术,提供全面的运维监控服务,解决了企业在运维监控方面的一系列问题,帮助企业提高系统的可用性和稳定性,降低运维成本和风险。










