华讯智慧IT运维管理软件是华讯网络针对IT运维打造的智能化运维管理软件,包含Neteagle及Cloudeagle两大产品线,可为IT运维人员提供网络、主机、私有云、公有云等IT基础架构的自动化、智能化运维。
鼠年的特殊开启方式给所有人打了个措手不及,但华讯程序猿(媛)们似乎总有办法克服一切影响他们码代码的困难。产品经理们提需求火力全开,一行一行的代码从全国各地奔涌而来,华讯智慧IT运维管理软件在2020年一季度叕发布了大量新功能。
01
看得更多、看得更精——支持操作系统细颗粒监控
服务器是承载业务应用的核心基础架构之一,它们为应用提供了所需的计算、存储能力。操作系统和服务器组成了最佳CP,将服务器的硬件性能源源不断地输送至业务应用。服务器和操作系统的稳定运行对企业业务起到了决定性作用,也是IT运维人员最为关注的管理对象。
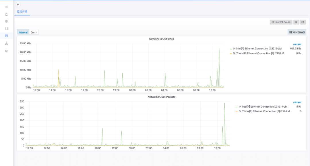
运维人员的心声是华讯人最关心的事,华讯智慧IT运维管理软件新增了Windows Server和Linux各版本的操作系统监控,并可以通过无代理方式提供。
操作系统综合信息展示:CPU、Memory、进程数、网络IO、磁盘读写等
![图片[1]-华讯智慧IT运维管理软件Q1新功能发布快报-JieYingAI捷鹰AI](https://www.jieyingai.com/wp-content/uploads/2024/11/1730404938913_0.png)
细颗粒度监控:系统进程
![图片[2]-华讯智慧IT运维管理软件Q1新功能发布快报-JieYingAI捷鹰AI](https://www.jieyingai.com/wp-content/uploads/2024/11/1730404938913_1.png)
细颗粒度监控:CPU线程
![图片[3]-华讯智慧IT运维管理软件Q1新功能发布快报-JieYingAI捷鹰AI](https://www.jieyingai.com/wp-content/uploads/2024/11/1730404938913_2.png)
细颗粒度监控:网络IO
![图片[4]-华讯智慧IT运维管理软件Q1新功能发布快报-JieYingAI捷鹰AI](https://www.jieyingai.com/wp-content/uploads/2024/11/1730404938913_3.png)
细颗粒度监控:磁盘
![图片[5]-华讯智慧IT运维管理软件Q1新功能发布快报-JieYingAI捷鹰AI](https://www.jieyingai.com/wp-content/uploads/2024/11/1730404938913_4.png)
02
一图看遍全网——网络拓扑编辑、展示功能增强
网络拓扑几乎是所有网络管理员都会使用到的网络管理工具。在没有拓扑管理软件的情况下,网络管理员通常会使用visio等工具进行拓扑绘制。这种方式一方面增加了管理员的工作负担,更重要的是网络架构的改变无法实时反映至拓扑图上,更无法在拓扑图上显示延时、故障等状态信息。
华讯智慧IT运维管理软件的拓扑管理功能为用户提供了实时的拓扑呈现功能,可呈现拓扑图上网络节点及线路之上的性能、故障、告警信息。本次功能升级让拓扑管理功能得到了如下增强:
拓扑编辑方式:支持自定义标签、自定义颜色、选择背景图片、曲线链接。
拓扑展示:支持全屏展示、PortChannel展示、节点查询、拓扑图导出、生成外调链接。
![图片[6]-华讯智慧IT运维管理软件Q1新功能发布快报-JieYingAI捷鹰AI](https://www.jieyingai.com/wp-content/uploads/2024/11/1730404938913_5.gif)
03
抽丝剥茧看流量——网流管理支持sFlow
大多数网络管理员将流量分析列入他们的10大职责清单当中,网络设备自带的网流协议可以将流经网流设备端口的网络流量原始信息发送至采集器。采集器将数据收集、整理后可通过多样的图形展示方式为网络管理员提供丰富的网络流量分析信息。
NetFlow和sFlow是当下使用最为普遍的两种网流协议,其中NetFlow是由思科最初开发、运用,同时在其它国外品牌设备中支持的协议。国内厂商对sFlow的支持更为广泛。
为了让网络管理员能够更加清晰地洞察各品牌设备上的网络流量,华讯智慧IT运维管理软件的网流管理已支持sFlow的采集、解析及展示。
![图片[7]-华讯智慧IT运维管理软件Q1新功能发布快报-JieYingAI捷鹰AI](https://www.jieyingai.com/wp-content/uploads/2024/11/1730404938913_6.png)
04
不知疲倦的网络专家——自动发现、梳理生成树及路由协议
生成树和路由协议是OSI网络模型二、三层中最为重要的通信协议,是构建网络架构的核心。对于网络管理员来说,无论是在网络建设阶段还是维护阶段,对这两类协议的管理和维护都是最为核心的运维工作。
生成树和路由协议状态的变化会影响整个网络架构甚至生产业务状态,一旦发生故障,整体的状态查询和排查过程极为繁琐。通过自动化工具对生成树和路由协议进行常态化管理,实时获知状态变化并告知运维人员将是减少故障影响范围和影响时间的最好手段。
本次更新中,华讯智慧IT运维管理软件具备了对生成树、OSPF、VRRP/HSRP等协议的自动化状态采集及分析功能,可为网络管理员提供如下便利:
![图片[8]-华讯智慧IT运维管理软件Q1新功能发布快报-JieYingAI捷鹰AI](https://www.jieyingai.com/wp-content/uploads/2024/11/1730404938913_7.png)
05
心肺功能增强——自动化引擎业务支撑能力持续升级
自动化引擎是华讯智慧IT运维管理软件的核心平台级组件,为设备探测、配置备份、巡检合规、服务目录等业务功能提供自动化能力。如果将运维管理软件比作人,软件对IT环境的管理比作运动,那自动化引擎则是为运动过程提供足够氧气的心肺功能。
本次版本更新让自动化引擎具备了如下能力:
自动化作业支持人工精细化控制:管理人员可暂停、恢复、提前结束自动化作业。
自动化流程脚本节点支持外部调用:流程设计人员使用外部开发、调试工具进行自动化脚本的调试及验证。
自动化作业全流程结果集中输出:通过列表方式集中展示整个自动化流程中各流程节点、执行对象的执行结果。管理人员可清晰、准确的获知自动化处理结果。
![图片[9]-华讯智慧IT运维管理软件Q1新功能发布快报-JieYingAI捷鹰AI](https://www.jieyingai.com/wp-content/uploads/2024/11/1730404938913_8.png)
华讯智慧IT运维管理软件是华讯网络针对IT运维打造的智能化运维管理软件,包含Neteagle及Cloudeagle两大产品线,目前已发布9项APP:
• 仪表盘
• 自动化
• 监控管理
• 资产管理
• 云资源管理
• 主机维护
• 网络资源管理
• 计费管理
•网流分析
![图片[10]-华讯智慧IT运维管理软件Q1新功能发布快报-JieYingAI捷鹰AI](https://www.jieyingai.com/wp-content/uploads/2024/11/1730404938913_9.png)
![图片[11]-华讯智慧IT运维管理软件Q1新功能发布快报-JieYingAI捷鹰AI](https://www.jieyingai.com/wp-content/uploads/2024/11/1730404938913_10.jpg)










