大家好!今天我要向大家推荐一款非常实用的Linux运维监控工具——wgcloud。作为一名系统管理员或者运维人员,我们经常需要对服务器进行监测和管理,确保系统的稳定性和性能优化。而这正是wgcloud所擅长的领域。它提供了一个直观、可视化的界面,让我们能够轻松地监控和管理Linux系统的各个方面。接下来,让我为大家详细介绍一下wgcloud的特点和优势。
![图片[1]-给大家推荐一款可视化界面的Linux运维监控工具——wgcloud-JieYingAI捷鹰AI](https://www.jieyingai.com/wp-content/uploads/2025/01/1737911011372_0.webp)
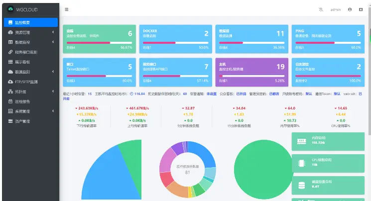
wgcloud是一款功能强大的可视化Linux运维监控工具,它为我们提供了全面的系统监测和数据显示功能,让我们能够实时了解系统的运行状态。无论是对CPU、内存、磁盘空间还是服务接口等各个维度的监测,wgcloud都能轻松胜任。
首先,让我们来看看CPU指标的监测。CPU作为计算机的核心组件之一,其性能对系统的整体表现起着至关重要的作用。通过wgcloud,我们可以实时查看CPU的使用率、温度、负载以及核心数等指标。这些信息可以帮助我们评估系统的处理能力以及负载情况,并及时采取相应的优化措施。
![图片[2]-给大家推荐一款可视化界面的Linux运维监控工具——wgcloud-JieYingAI捷鹰AI](https://www.jieyingai.com/wp-content/uploads/2025/01/1737911011372_1.webp)
除了CPU监测,wgcloud还提供了内存监测功能。内存是计算机用来临时存储数据的地方,也是系统性能的重要因素之一。通过wgcloud,我们可以监测系统的内存使用情况,包括已用内存、可用内存、缓存和交换空间等信息。这些数据有助于我们判断系统是否存在内存泄漏或者过度使用的问题,并及时做出调整,保证系统的稳定性和性能。
此外,wgcloud还提供了对系统磁盘空间的监测功能。磁盘空间是存储数据和程序的地方,对于系统的正常运行至关重要。通过wgcloud,我们可以实时监测磁盘的使用情况,包括总容量、已使用空间以及剩余可用空间等信息。这些数据能够帮助我们及时发现磁盘空间不足的问题,并采取相应的措施,例如清理无用文件或者扩展磁盘容量,以确保系统正常运行。
![图片[3]-给大家推荐一款可视化界面的Linux运维监控工具——wgcloud-JieYingAI捷鹰AI](https://www.jieyingai.com/wp-content/uploads/2025/01/1737911011372_2.webp)
此外,wgcloud还支持监测服务接口的运行状态。对于运行在服务器上的各种服务,如网站、数据库、应用程序等,其正常运行对于业务的稳定性至关重要。通过wgcloud,我们可以监测服务接口的可用性、响应时间以及请求成功率等指标。当服务出现异常或者响应变慢时,我们可以即时收到警报并迅速采取措施进行故障排查和修复,以保证业务的连续性和用户体验。
总而言之,wgcloud是一款功能强大且易于使用的可视化界面的Linux运维监控工具。通过它,我们可以实时了解系统的运行状态,监测CPU、内存、磁盘空间以及服务接口等关键指标。无论是系统的稳定性、性能优化还是故障排查,wgcloud都能为我们提供有力的支持和帮助。如果你是一名系统管理员或者运维人员,我强烈推荐你尝试使用wgcloud,相信它会成为你的得力助手。赶快下载安装并体验一下吧!










