随着公司业务的不断发展,业务的种类在不断增加,服务数量的不断增长,网络环境的越发复杂,我们发版更加频繁。
这样就会不可避免地导致线上事故的增多,因此需要对服务器到应用的全方位监控和预警,我们急需一个工具来解决这些问题,而Grafana的出现正好完美的解决了这个问题。
![图片[1]-开源数据可视化和监测监控神器!-Grafana-JieYingAI捷鹰AI](https://www.jieyingai.com/wp-content/uploads/2025/05/1746538747132_0.png)
Grafana简介
Grafana是一款流行的开源数据可视化和监控工具,支持多种数据源,如Prometheus、Graphite、InfluxDB等。它提供了丰富的可视化组件和仪表盘模板,用户可以轻松地创建各种美观且实用的数据可视化图表和监控仪表盘,以便更好地理解和分析数据。在数据安全方面,Grafana支持用户认证和授权,可与LDAP、OAuth等身份验证系统集成,确保只有授权用户能够访问和操作相应的数据和仪表盘 。
Grafana项目始于2014年,由Grafana Labs开发及维护,旨在为用户提供支持监控、可视化和指标分析功能的软件平台。
广泛应用于IT运维、物联网监测、金融风控、云原生环境监控等众多领域,可帮助工程师、分析师、运营人员等更好地理解和监控数据。
![图片[2]-开源数据可视化和监测监控神器!-Grafana-JieYingAI捷鹰AI](https://www.jieyingai.com/wp-content/uploads/2025/05/1746538747132_1.png)
主要功能
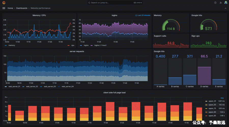
1.多数据源支持:支持多种常见的数据源,如Prometheus、InfluxDB、MySQL、PostgreSQL、Elasticsearch等,能够将来自不同数据源的数据整合到一个仪表盘中进行统一展示和分析,方便用户全面了解系统的运行状况。
2.丰富的可视化选项:提供了多种可视化组件和图表类型,包括折线图、柱状图、饼图、仪表盘、热力图、地图等,用户可以根据数据特点和分析需求选择合适的可视化方式,使数据更加直观易懂。
3.灵活的仪表盘编辑:拥有强大且灵活的仪表盘编辑器,用户可以通过简单的拖拽、配置操作创建动态、响应式且视觉效果出色的仪表盘。还可以使用模板变量,轻松构建可复用的仪表板,无需每次修改配置即可呈现不同的数据视角。
4.强大的警报功能:允许用户为关键指标设置警报规则,当指标数据满足特定条件时,可通过邮件、短信、Slack、PagerDuty等多种通知方式及时提醒相关人员,确保异常情况能够被及时发现和处理。
5.用户管理与访问控制:支持不同的认证方法,如LDAP、OAuth等,并能将用户映射到组织或团队,方便进行用户管理和权限控制。用户可以根据角色和团队设置对仪表盘、数据源的访问权限,确保数据的安全性和保密性。
6.活跃的社区支持:拥有庞大且活跃的开源社区,社区成员不断贡献新的插件、仪表盘模板和技术支持。用户可以在社区中分享经验、解决问题、获取最新的资源和插件,促进了Grafana的持续发展和功能扩展。
![图片[3]-开源数据可视化和监测监控神器!-Grafana-JieYingAI捷鹰AI](https://www.jieyingai.com/wp-content/uploads/2025/05/1746538747132_2.png)
![图片[4]-开源数据可视化和监测监控神器!-Grafana-JieYingAI捷鹰AI](https://www.jieyingai.com/wp-content/uploads/2025/05/1746538747132_3.png)
为什么要用Grafana?
Grafana是一种流行的开源数据可视化和监测工具,它提供了许多功能强大的仪表盘和图形来帮助用户更好地理解其数据。
以下是一些grafana的优点:
总之,Grafana提供了一个强大的平台,使得用户可以更好的监视和管理他们的数据,从而提高应用程序的性能和可靠性。
![图片[5]-开源数据可视化和监测监控神器!-Grafana-JieYingAI捷鹰AI](https://www.jieyingai.com/wp-content/uploads/2025/05/1746538747132_4.png)
应用场景
总结
在中国,Grafana 广泛应用于各个行业,包括金融、制造业、电信等。通过与其他监控工具(如 Prometheus、Elasticsearch)结合,Grafana 帮助企业提高系统的可靠性和性能,优化运营流程,并提供实时的数据洞察力。
源码地址:










