![图片[1]-先见先行,乐享其成 锐捷乐享智能运维管理平台正式发布-JieYingAI捷鹰AI](https://www.jieyingai.com/wp-content/uploads/2024/11/1732478522420_0.jpg)
你知道截至目前在知乎“IT运维”话题下一直雄踞精华帖NO.1的问题是什么吗?答案是——“为什么IT人跪拜服务器要脱上衣?”。在这个被浏览了近40万次的贴子里,IT运维人员以调侃的口吻表述着运维管理工作的复杂和无奈。
据知名组织对全球超过1500名专业IT从业者的调研:在IT运维管理团队TOP关注与挑战中,运维效率如何提升以及如何减少用户抱怨与投诉仍占据了75%;而在与工具相关的TOP关注与挑战中,如何整合多工具与打通数据,以及如何减少无效告警、尽快确定故障原因仍占据了78%。新时代的网络运维人似乎仍难以摆脱“背锅侠”和“救火队”的悲情角色。
4月13日,行业领先的ICT基础设施及行业解决方案提供商锐捷网络以“先见先行,乐享其成”为主题举办发布会,正式发布锐捷乐享智能运维管理平台,该平台可通过“为执行赋能”、“为管理赋知”、“为决策赋见”,致力于让IT运维管理变得更加轻松。
锐捷乐享 惊艳亮相
![图片[2]-先见先行,乐享其成 锐捷乐享智能运维管理平台正式发布-JieYingAI捷鹰AI](https://www.jieyingai.com/wp-content/uploads/2024/11/1732478522420_1.jpg)
会上,锐捷网络睿智产品事业部产品总监骆杰表示:“网络问题无法及时发现、定位及解决问题耗时耗力、同样问题重复出现,正让网络运维工作面临艰巨的挑战。”
锐捷网络以客户需求为驱动,深耕用户IT运维场景,本次推出的锐捷乐享智能运维管理平台直指上述运维场景痛点,将助力企业构建“先见先行”的运维数据洞察能力,并打造“以用户体验为核心”的业务连续性保障体系。
骆杰介绍,所谓“先见先行”的运维数据洞察,就是要做到对问题隐患的“先见”,以及对处置防范的“先行”。支持多源数据接入,通过关系洞察形成运维图谱,路径洞察找到真实路径,数据洞察形成行动指标体系,实现将分散的设备运行数据转化为具有高消费价值的信息和知识。
四大核心价值 锐捷乐享让IT运维更轻松
该平台具备以指标体系为核心的全域资源监控、以风险预防为核心的健康检查、以用户体验为核心的业务监控以及化繁为简、千人千面的工作中心四大核心价值。
1. 全域资源监控
平台通过对全类型异构IT资源自动发现及智能关联,以黄金指标体系重新定义资源监控维度,从根源上解决了数据无效、不准的问题。依托“卡点算法”有效实现告警风暴抑制,并提供原因和影响分析、处理建议等有行动力的信息,加速故障的解决和闭环。
![图片[3]-先见先行,乐享其成 锐捷乐享智能运维管理平台正式发布-JieYingAI捷鹰AI](https://www.jieyingai.com/wp-content/uploads/2024/11/1732478522420_2.jpg)
![图片[4]-先见先行,乐享其成 锐捷乐享智能运维管理平台正式发布-JieYingAI捷鹰AI](https://www.jieyingai.com/wp-content/uploads/2024/11/1732478522420_3.jpg)
2. 健康检查
平台的健康检查功能具备开箱即用的风险隐患排查能力,降低了风险预防技术门槛。以oracle数据库为例,该方案内置的专家经验可预防常见的多达24类风险隐患并提供63种风险分析逻辑和处理建议,可支撑运维从风险识别、分析到处置的闭环。
![图片[5]-先见先行,乐享其成 锐捷乐享智能运维管理平台正式发布-JieYingAI捷鹰AI](https://www.jieyingai.com/wp-content/uploads/2024/11/1732478522420_4.jpg)
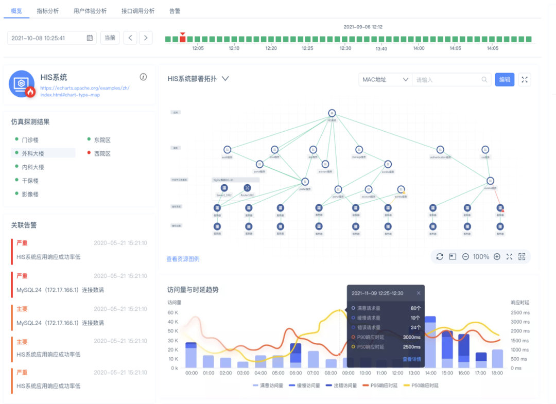
3. 业务监控
平台的业务监控功能,可从用户视角实时感知问题,将用户访问体验量化。并借助业务部署拓扑及数据调用关系的构建,精准定位异常原因,助力运维人员掌控全局业务运行态势。
![图片[6]-先见先行,乐享其成 锐捷乐享智能运维管理平台正式发布-JieYingAI捷鹰AI](https://www.jieyingai.com/wp-content/uploads/2024/11/1732478522420_5.jpg)
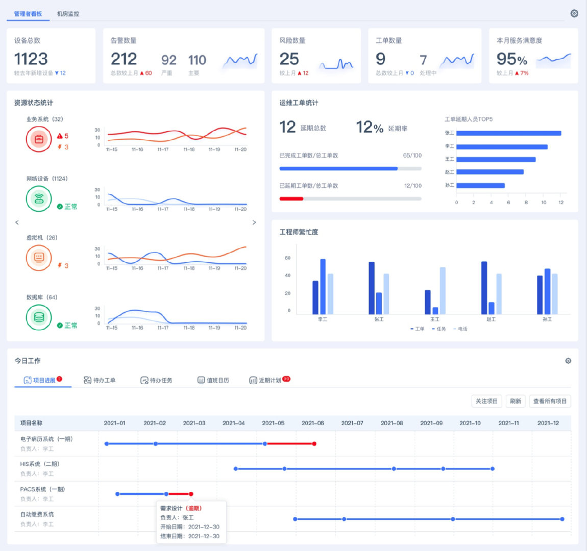
4. 工作中心
平台为不同角色运维管理人员提供了个性化的工作中心搭建能力,帮助运维工程师实现登录即工作的便捷,同时为管理者带来掌控全局的管理驾驶舱。
![图片[7]-先见先行,乐享其成 锐捷乐享智能运维管理平台正式发布-JieYingAI捷鹰AI](https://www.jieyingai.com/wp-content/uploads/2024/11/1732478522420_6.jpg)
管理者视图
![图片[8]-先见先行,乐享其成 锐捷乐享智能运维管理平台正式发布-JieYingAI捷鹰AI](https://www.jieyingai.com/wp-content/uploads/2024/11/1732478522420_7.jpg)
工程师视图
骆杰表示,“通过全面提升IT系统的可观测性、支持复杂故障快速排查定位、实现网络运维从被动响应到主动预防,锐捷乐享智能运维管理平台将有效确保用户网络的业务连续、稳定运行” 。
![图片[9]-先见先行,乐享其成 锐捷乐享智能运维管理平台正式发布-JieYingAI捷鹰AI](https://www.jieyingai.com/wp-content/uploads/2024/11/1732478522420_8.jpg)
发展至今,锐捷网络不断强化运维产品研发、推陈出新,持续致力于助力客户构建完整的IT管理体系,并深度参与政府顶层客户的运维建设与运维规范标准制定。从RIIL V1.0面世、RIIL V6.0升级、RIIL V6.5革新、RIIL-Emotion及Insight产品相继发布,再到今天锐捷乐享智能运维平台惊艳亮相,锐捷网络运维产品实现了从发展、竞争到引领、创新的质变,并赢得市场及客户的高度认可。迄今为止,锐捷网络运维产品已广泛服务于3000多家行业客户,在部委客户市场占有率超过65%,并成为政务外网、内网首选品牌;在医疗行业品牌度排名第一;超过1000家高校客户正在使用锐捷的RIIL产品。据IDC统计,2019年,锐捷在中国IT综合运维软件ITIM市场占有率第一;来自CCW的统计显示,2016至2020年,锐捷在中国IT运维管理软件市场份额位居首位。










